Základy API
S API (Application Programming Interface) se setkáváš často a ani o tom nevíš. Stačí jen brouzdat po internetu a určitě s nějakým API tvůj prohlížeč komunikuje - získává pro tebe informace. API je rozhraní (interface) pro komunikaci a interakci mezi aplikacemi/systémy/komponentami. Poskytuje sadu pravidel, protokolů a funkcí například pro to, jak žádat o vykonání akce nebo jak požádat o data. V podstatě je to dohoda o tom, jak si budou dvě služby povídat. API je obecný termín, proto jsou v textu výše uvedeny například i komponenty. Ale v kapitole se budeme se zabývat webovými rozhraními.
Určitě máš chytrý telefon, který ti ukazuje, kolik je venku stupňů. Jak tato data získává? Pomocí API. Více o tom jak se můžeš dozvědět článku na webu Co je API?, kde Honza Javorek uvádí několik hezkých příkladů.
Klient - server
Slyšel jsi někdy pojmy klient a server? V kontextu webového prostředí je API dohoda komunikace mezi klientem (tebou/robotem - posíláš dotazy) a serverem (ČHMÚ nebo ČNB - posílá odpovědi). Ale ty přece nejsi robot! Jak můžeš posílat svoje dotazy? Používáš k tomu svůj prohlížeč - obecný klient - který zvládne interpretovat různá API. Nebo aplikace, které komunikují s určitým serverem. Obecným klientem nemusí být jen tvůj prohlížeč, ale existují i další aplikace, které zvládnou pracovat jako obecný klient. Přečti si článek Klient a server, u kterého se na chvíli zastavíme. V článku je zmíněný curl - nástroj pro příkazový řádek na komunikaci přes síť. Honza používá curl pro otestování URL https://www.cnb.cz/cs/financni-trhy/devizovy-trh/kurzy-devizoveho-trhu/kurzy-devizoveho-trhu/denni_kurz.txt, což je API Endpoint (místo, kterého se dotazujeme - místo, které nám API vystavuje a když mu pošleme, požadavek ví, co s ním dělat). Spusť si příkazový řádek a zkus si dotazování pomocí curl. V článku je zmíněno více programů a aplikací pro práci s API. Pro teď si zapamatuj Postman, kterému se budeme věnovat v dalším článku.
Request
Už máš představu, co je API. Takže se dostáváš do fáze, kdy je potřeba ho zasadit do webového kontextu. API se musí dohodnout, jak si budou povídat. K tomu slouží protokoly. Nejdůležitějším pro nás je protokol HTTP či jeho šifrovaná verze HTTPS. Je ti to povědomé? Podívej se na URL adresu nahoře v prohlížeči. Více o HTTP se dozvíš v našem článku o Síti a v článku Základní pojmy od Honzy Javorka. Oba články si přečti, budeme s nimi dále pracovat.
V kapitole o síti jsou zmíněny DevTools. Můžeš jimi získat stejné informace jako v příkazovém řádku pomocí curl. V článku Základní pojmy je cvičení na zjištění hodnoty Content-Type v hlavičce (header). Ukážeme si jak stejnou informaci zjistit v DevTools.
- Otevři si nové okno prohlížeče (nejlépe založeného na Chromiu - Chrome, Edge, Opera - v podstatě cokoliv kromě Safari a Firefoxu)
- Otevři si DevTools v Network tabu (pokud tam něco je, tak ho vyprázdni tlačítkem s přeškrtnutým kolečkem)
- Do adresního řádku napiš adresu
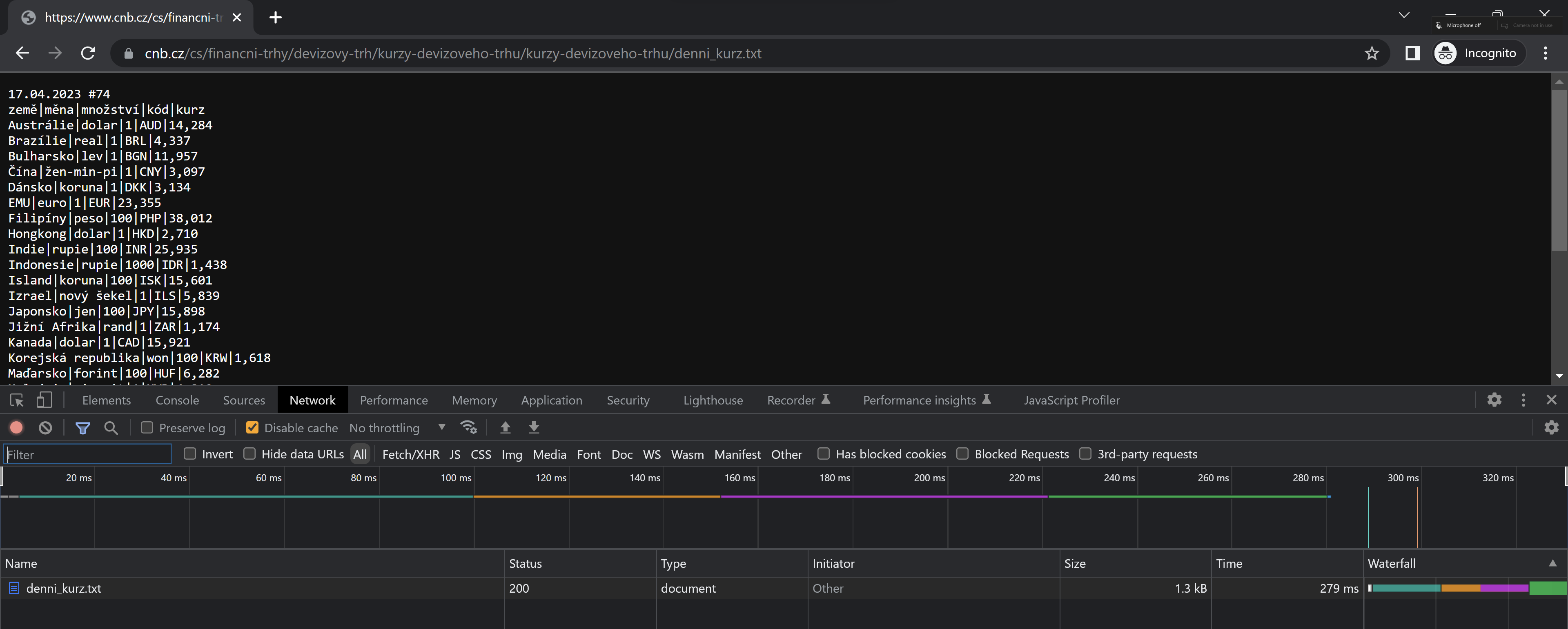
http://www.cnb.cz/cs/financni_trhy/devizovy_trh/kurzy_devizoveho_trhu/denni_kurz.txt
V okně prohlížeče se ti zobrazil kurzovní lístek. Dole v DevTools jde vidět request (požadavek). Můžeš si všimnou, že vpravo nahoře je značka Incognito. To znamená, že obrázek je pořízený v incognito módu (často se používá termín porno mód). Je to z důvodu, že v běžně používaném prohlížeči může mít člověk nainstalovaná různá rozšíření a ta můžou ovlivňovat výsledek - přidávat další requesty, které můžou mást. Proto se ti může stát, že kromě jednoho requestu můžeš vidět i další. V takovém případě to zkus znovu v incognito módu (v Chromu ctrl+shift+n), který má defaultní nastavení a není ovlivněný rozšířeními.
O requestu denni_kurz.txt můžeš na první pohled zjistit několik informací. Sloupečků v záložce Network můžeš mít více nebo méně než je na obrázku. Jde to nastavit, podle tvých potřeb. Všimni si hlavně sloupců:
- status - kód 200 - request byl uspěšně vyřízený.
- type - dokument - typ requestu je dokument (to nám stále ale neprozrazuje Content-Type, ale dává nám to jistou nápovědu)
Headers
Když klikneš ve sloupci name na request denni_kurz.txt dozvíš se o požadavku více. Momentálně nás zajímá záložka Headers. V headers se nachází parametry pro komunikaci. V DevTools můžeš vidět tři hlavičky:
- General - obecné informace
- Request - parametry odeslaného požadavku
- Response - paramatry přijaté odpovědi
Parametrů v hlavičkách je mnoho. Na některé se můžeš podívat v článku HTTP Headers Explained. Některé rozebereme níže. Ale kdybys někdy potřeboval vědět více o konkrétních hlavičkách - vyhledej si je na MDN.
General
V General se můžeš dozvědět obecné informace o požadavku:
- RequestURL - adresa endpointu, kterého se dotazujeme
- Request Method - Typ metody HTTP protokolu - GET | POST | PUT | PATCH | DELETE a další
- Status Code - výsledek dotazu
- Remote Address - IP adresa dotazovaného serveru
Request Headers
V Request Headers se můžeš dozvědět, jaké parametry má odeslaný požadavek. Podíváme se na na některé parametry:
- Accept - jaký typ dat akceptuješ. V jakém formátu ti má přijít odpovědět. Pro vyjádření typu dat se používá formát MIME.
- Accept-Encoding - specifikace algoritmu pro kompresi dat. Přes síť by bylo náročné posílat data v plné velikosti. Proto se komprimují. Komprese jsou založené na jiných algoritmech.
- Accept-Language - jaký jazyk požaduješ. Představ si, že máš web více jazyčný. Proto je důležité specifikovat jaký jazyk chceš. Pro češtinu se používá označení cs-CZ.
Response Headers
V Response Header se můžeš dozvědět jaké parametry má odpověď na tvůj požadavek. Nás nejvíc bude zajímat parameter Content-Type. Ten říká: Přišla ti data v tomto formátu.
Cvičení
V článku Základní pojmy se řeší, jaký je Content Type odpovědi na požadavek GET http://www.cnb.cz/cs/financni_trhy/devizovy_trh/kurzy_devizoveho_trhu/denni_kurz.txt. V článku se informace získávají pomocí curl. Otevři si DevTools a ověř si, že dostaneš stejnou odpověď jako pomocí curl: Content-Type: text/plain;charset=UTF-8.
Pokračuj cvičením z článku a ověř jestli Content-Type všech čtyř adres je stejný?
https://www.gravatar.com/avatar/7b2e4bf7ecca28e530e1c421f0676c0b?s=120https://feeds.feedburner.com/respekt-clankyhttps://www.omdbapi.com/?t=westworldhttps://duckduckgo.com/
Mají všechny Status code 200? Pokud ne co, to znamená? Je typ dat uvedený v Content-Type součástí parametru Accept v Request header?
Řešení najdeš v DevTools v Network tabu, když klikneš na konkrétní požadavek. Následně hledej Status code v General, Content-Type v Response Headers a Accept v Request Headers.
-
Content-Type - image/jpeg
Status code - 200
Accept - Ano je to tam schované pod */* - což znamená, že to bere všechny typy, ale preferuješ ty specifikované dříve.
-
Content-Type - text/xml; charset=utf-8
Status code - 200
Accept se opět ukrývá pod */*
-
Content-Type - application/json; charset=utf-8
Status code - 401 Unauthorized - request nemá práva (špatné údaje pro autorizaci)
Accept se opět ukrývá pod */*
-
Content-Type: text/html; charset=UTF-8
Status code: 200
Accept - text/html je uvedený ve výčtu
Tip:
V DevTools můžeš snadno kopírovat informace o requestu a jeho response. Stačí kliknout pravým tlačítkem myši na název requestu. Poté v Copy vybrat požadovaný formát. Všimni si, že u cURL máš vždy dvě možnosti - bash a cmd. Oba jsou mezi sebou nekompatibilní. Windosový příkazový řádek se liší od bashe. Dle verze tvého systému budeš mít v základu buď CMD nebo PowerShell. Pokud již máš PowerShell, použij “Copy as PowerShell”.
Pro tebe zajímavým formátem může být ještě fetch - což je rozhraní Javascriptu pro práci se sítí pro získávání zdrojů. Zkus si zkopírovat fetch a vložit ho do konzole. Nezapomeň, před fetch napsat await. Funkce fetch je totiž asynchronní. (Více o asynchronním programování se dozvíš v kurzu automatizovaného testera nebo JavaScript vývojáře). Jako odpověď dostaneš objekt Response, který můžeš proklikat.



